簡介:
物聯網管理系統源碼 號卡智能管理平臺 輕量級物聯網綜合業務支撐平臺
基于 SpringBoot、Vue、Mybatis、RabbitMq、Mysql、Redis 等開發的輕量級的物聯網綜合業務支撐平臺。支持物聯網卡、物聯網模組、卡+模組融合管理。提供狀態、資費、客戶、進銷存、合同、訂單、續費、充值、診斷、賬單等功能。
平臺可同時接入中國移動、中國電信、中國聯通、第三方物聯網卡進行統一管理。逐步完善平臺,助您快速接入物聯網,讓萬物互聯更簡單。
圖片:





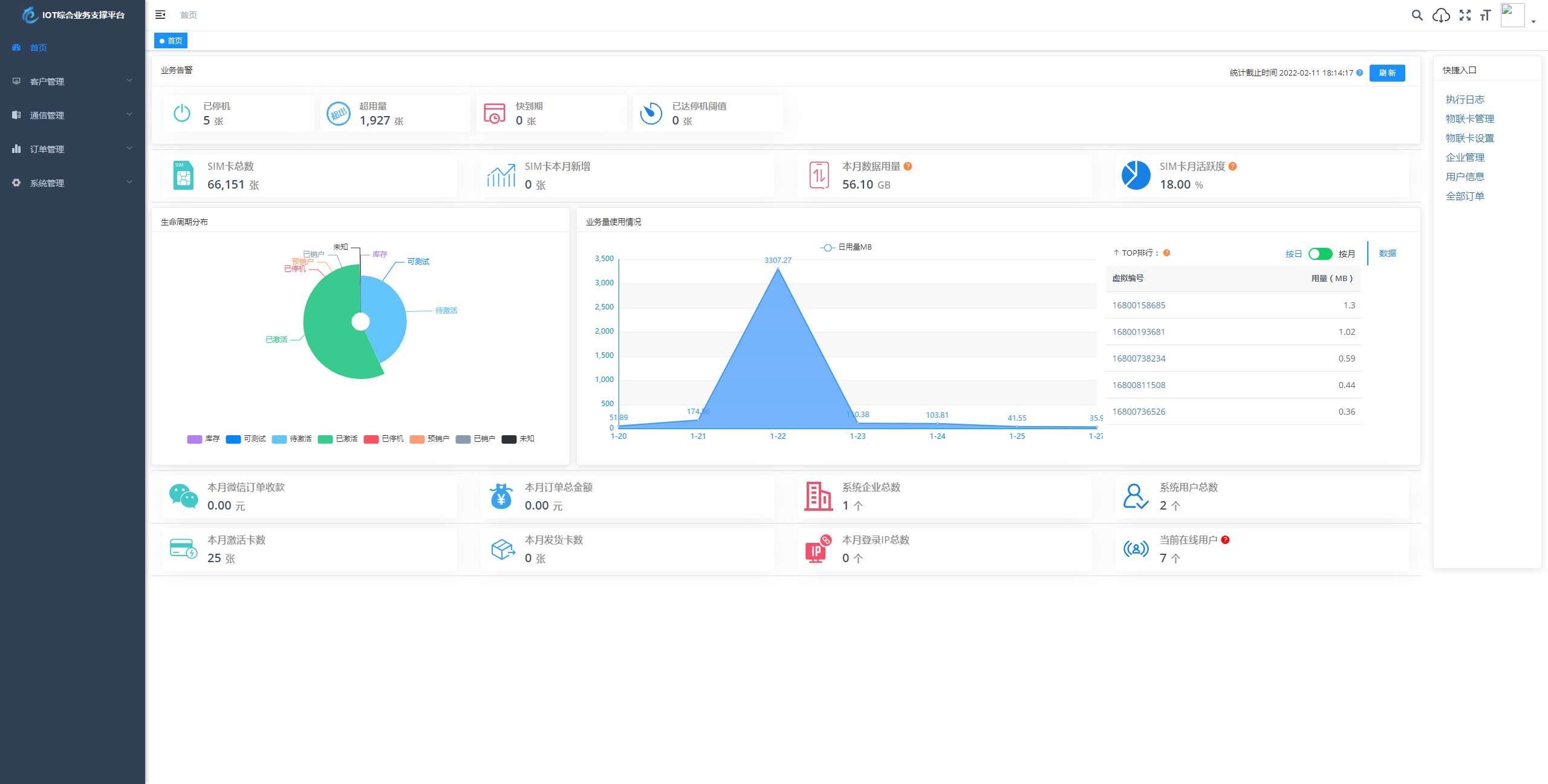
簡介:
物聯網管理系統源碼 號卡智能管理平臺 輕量級物聯網綜合業務支撐平臺
基于 SpringBoot、Vue、Mybatis、RabbitMq、Mysql、Redis 等開發的輕量級的物聯網綜合業務支撐平臺。支持物聯網卡、物聯網模組、卡+模組融合管理。提供狀態、資費、客戶、進銷存、合同、訂單、續費、充值、診斷、賬單等功能。
平臺可同時接入中國移動、中國電信、中國聯通、第三方物聯網卡進行統一管理。逐步完善平臺,助您快速接入物聯網,讓萬物互聯更簡單。
圖片:




